InfoWatch Центр расследований
Единая консоль средств информационной безопасности InfoWatch
cобытия
файлы
персоны
аналитика
риски
Центр расследований — в 3 раза быстрее от подозрения до принятия решения
Служба информационной безопасности работает с данными в покое, в движении и в использовании.
Эти данные необходимо сопоставлять и анализировать, иметь возможность быстро получать нужные срезы данных, интерпретировать их, сопоставлять и делать выводы.
Центр расследований объединяет и связывает все нужные данные в единой консоли
InfoWatch Traffic Monitor контролирует все необходимые каналы коммуникаций и точно детектирует конфиденциальную информацию
InfoWatch Activity Monitor дает возможность отслеживать действия сотрудников за ПК
DCAP-возможности InfoWatch позволяют проводить аудит файлов, прав доступа и исправлять проблемы
Аналитические модули InfoWatch Vision и Prediction кратно ускоряют расследования и помогают обеспечить превентивные меры.
Центр расследований объединяет и связывает все нужные данные в единой консоли. Это позволяет работать без переключения между средствами ИБ и сохранять контекст без потери фокуса на важных деталях.
Расследования и мониторинг выходят на новый уровень
Преимущества
Центра расследований InfoWatch

Единая консоль, продвинутая аналитика и возможность быстро сопоставлять данные из разных средств ИБ InfoWatch позволяют видеть целостную картину и фокусироваться на важном.

Это в 3 раза ускоряет работу специалиста ИБ от первого подозрения до результата – принятия решения.

Все необходимые данные под рукой
Максимум релевантных данных под рукой
Наглядное представление информации
Удобное визуальное представление
Центр расследований InfoWatch — Единое досье персон
Единое досье персон
Адаптивная работа с данными и общий контекст
Гибкая работа с данными и единый контекст
Интерактивные инструменты
Интерактивные инструменты для выборок, сопоставления и поиска взаимосвязей
Готовая аналитика для смежных подразделений
Готовая аналитика для смежных подразделений
Возможности
Центра расследований InfoWatch
За минуты собрать все значимые обстоятельства по инциденту ИБ
За минуты собрать все значимые обстоятельства по инциденту ИБ
За несколько минут собрать все важные детали, связанные с инцидентом информационной безопасности
Системно выявлять риски и предупреждать нарушения без расширения штата ИБ
Системно выявлять риски и предупреждать нарушения без расширения штата ИБ
Системно определять риски и предотвращать нарушения, не увеличивая штат сотрудников по информационной безопасности
Чаще обновлять политики безопасности и проводить аудит информационных активов
Чаще обновлять политики безопасности и проводить аудит информационных активов
Регулярно актуализировать политики безопасности и проводить аудит информационных активов
интерфейс
центра расследований InfoWatch позволяет быстро переключаться между данными и сохранять контекст
Интерфейс центра расследований инцидентов ИБ — Главная страница
Настраиваемые рабочие панели — Сотрудники под наблюдением
Настраиваемые рабочие панели
Искать самые критичные инциденты или сконцентрироваться на персонах под особым контролем.
38 виджетов на выбор
Можно настроить положение, порядок и размер
Интерфейс центра расследований инцидентов ИБ — Лента событий DLP-системы
Лента событий DLP-системы
С детализацией и удобной фильтрацией
Событие можно добавить в расследование по клику
Интерфейс центра расследований инцидентов ИБ — Интерактивный граф связей
Интерактивный граф связей
Найти всех соучастников, выявить неявные связи и пути перемещения документов
Отображает одновременно до 50 000 узлов
Динамически перестраивается при применении фильтров
Данные для фильтрации можно выбрать прямо на графе
Интерфейс центра расследований инцидентов ИБ — Интерактивный таймлайн действий
Визуальная картина рабочего дня и позволяет восстановить контекст
Восстановить полную картину — что делал сотрудник до, во время и после инцидента
Интерактивный таймлайн действий
Восстановить полную картину — что делал сотрудник до, во время и после инцидента.
Визуализирует картину рабочего дня и позволяет восстановить контекст
По клику на элементы таймлайна доступны детали всех событий
Аудит хранения файлов
Аудит хранения файлов
Находить нарушения правил хранения и предоставления доступа, выявлять новые незащищенные информационные активы
Сканирование файлов на ПК и серверах, порталах Microsoft SharePoint
Распространённые протоколы сканирования
Поддержка операционных систем
Интерфейс центра расследований инцидентов ИБ — Поведенческая аналитика
Поведенческая аналитика
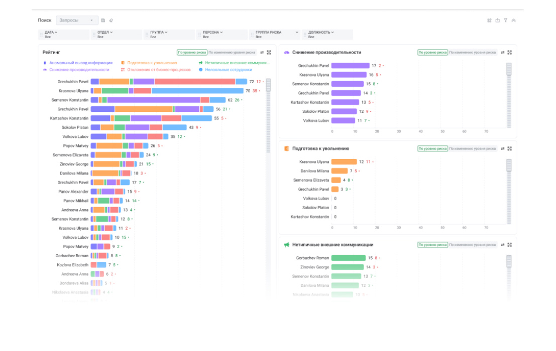
Автоматический анализ, корреляция и оценка рисков в поведении всех сотрудников
Анализ по сотням тысяч событий ежедневно, раз в час, по 230+ параметрам
Подозрительное поведение — признак подготовки нарушения
Группы риска — кого стоит проверить
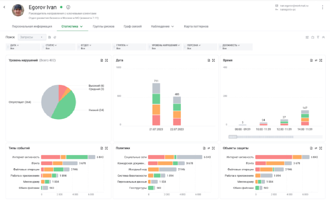
Интерфейс центра расследований инцидентов ИБ — Единое досье сотрудников
Единое досье сотрудников
Исчерпывающая информация по персоне
Персональная информация, нарушения, риски, карта коммуникаций, аудиозаписи с микрофона ПК, снимки и видео экрана
Интерфейс центра расследований инцидентов ИБ — Редактор расследований
Редактор расследований
Обобщить, представить в соответствии с методологией или формой отчётности
Добавить досье персон — объекта расследования и связанных лиц
Добавить события DLP-системы из Vision
Приложить любые файлы, написать пояснения
Интерфейс центра расследований инцидентов ИБ — История выгрузок отчётов
История выгрузок отчётов
Настраивать выгрузки данных из DLP-системы
Главная
Выявлять наиболее серьёзные инциденты или сосредоточиться на лицах, находящихся под особым наблюдением
Настраиваемые рабочие панели

Искать самые критичные инциденты или сконцентрироваться на персонах под особым контролем.

События
Добавить событие в расследование можно одним кликом
Лента событий DLP-системы

С детализацией и удобной фильтрацией

Аналитика
Найти всех участников, выявить скрытые связи и пути передачи документов
Интерактивный граф связей

Найти всех соучастников, выявить неявные связи и пути перемещения документов

Мониторинг
Таймлайн действий в интерактивном формате позволяет восстановить полную картину действий сотрудника
Интерактивный таймлайн действий

Восстановить полную картину — что делал сотрудник до, во время и после инцидента.

Хранение файлов
Выявлять нарушения правил хранения и предоставления доступа, находить новые незащищённые информационные активы
Аудит хранения файлов

Находить нарушения правил хранения и предоставления доступа, выявлять новые незащищенные информационные активы

Риски
Подозрительное поведение — признак подготовки нарушения
Поведенческая аналитика

Автоматический анализ, корреляция и оценка рисков в поведении всех сотрудников

Персоны
Единое досье сотрудников содержит исчерпывающую информацию по персоне
Единое досье сотрудников

Исчерпывающая информация по персоне

Расследования
Редактор расследований позволяет обобщить и представить результаты в соответствии с методологией или формой отчётности
Редактор расследований

Обобщить, представить в соответствии с методологией или формой отчётности

Отчеты
Настраивать выгрузки данных из DLP-системы, чтобы отслеживать историю отчётов
История выгрузок отчётов

Настраивать выгрузки данных из DLP-системы

Надежная защита от утечек и контроль информационных потоков от InfoWatch
Единая консоль для специалиста ИБ
центр расследований infowatch
Единый интерфейс для защиты данных:
События DLP. Персоны. Файлы. Доступ. Устройства. Риски. Аналитика

Расследование инцидентов информационной безопасности

Расследование инцидентов ИБ теперь можно проводить в единой консоли. Проведение расследований инцидентов ИБ без переключения между окнами InfoWatch Vision, Activity Monitor, Prediction и Data Discovery позволяет не терять контекст и фокусироваться на важных деталях. Это позволяет достичь важную цель проведения расследования инцидентов ИБ – собрать максимум значимых обстоятельств, провести анализ и среагировать за минимум времени.

Реагирование на инциденты информационной безопасности

Реагирование на критичный инцидент информационной безопасности должно быть быстрым. Немедленное реагирование на важный инцидент информационной безопасности обеспечит оперативный дашборд. На нем специалист ИБ может выделить все инциденты, на которые надо обратить внимание в первую очередь, как предписывает регламент, план действий или интуиция. Связанное событие можно сразу добавить в расследование в журнале событий.

Анализ инцидента информационной безопасности — понять контекст

После обнаружения инцидента информационной безопасности следует анализ. Контекст инцидента информационной безопасности помогает оценить анализ действий сотрудника до, во время и после инцидента. Такой анализ поможет установить причины и степень вины персоны в инциденте информационной безопасности. Итоги работы можно выгрузить в отчет или сохранить в «Расследование» вместе с событиями DLP-системы.

Единая консоль для расследования инцидентов ИБ: из Мониторинга в Аналитику

Из раздела «Мониторинг» без перенастройки фильтра можно перейти в раздел «Аналитика». На виджетах можно анализировать события DLP-системы и мониторинга активности. Граф связей покажет всех задействованных в инциденте информационной безопасности. Можно добавить эти данные в Расследование, где уже содержатся события DLP-системы, данные мониторинга активности и все, что было собрано после обнаружения инцидента информационной безопасности.

l.12-.057c.834-.407 1.663-.812 2.53-1.211a42.414 42.414 0 0 1 3.345-1.374c2.478-.867 5.078-1.427 7.788-1.427 2.715 0 5.318.56 7.786 1.427z" transform="translate(-128 -243)"/>